查看: 28435|回复: 24

[K2P] k2p新UI体验

[复制链接]

9

主题

182

帖子

581

积分

固件达人

Rank: 4

积分
581
发表于 2019-9-20 20:02:20 来自手机 | 显示全部楼层 |阅读模式
高恪AK系列硬件AP隆重上市
本帖最后由 adxing 于 2019-9-20 23:01 编辑

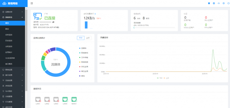
高恪全新UI展示

1.png
7.png
6.png
5.png
4.png
3.png
2.png
8.jpg

9.jpg





回复

使用道具 举报

15

主题

185

帖子

212

积分

高级玩家

Rank: 3Rank: 3

积分
212
发表于 2019-9-21 00:32:41 来自手机 | 显示全部楼层
高恪AK系列硬件AP隆重上市
怎么这么像爱快…
回复 支持 1 反对 0

使用道具 举报

5

主题

166

帖子

249

积分

高级玩家

Rank: 3Rank: 3

积分
249
发表于 2019-9-20 20:05:21 | 显示全部楼层
系统状态的概览有问题。进入别的页面再进入概览,数据就不会刷新。
回复 支持 反对

使用道具 举报

9

主题

182

帖子

581

积分

固件达人

Rank: 4

积分
581
 楼主| 发表于 2019-9-20 20:10:06 | 显示全部楼层
本帖最后由 adxing 于 2019-9-20 20:13 编辑
qq1005789164 发表于 2019-9-20 20:05
系统状态的概览有问题。进入别的页面再进入概览,数据就不会刷新。

刚刚测试了下,有几个显示的数据是不会自动刷新,流量监控可以自动刷新
回复 支持 反对

使用道具 举报

23

主题

847

帖子

2881

积分

版主

Rank: 7Rank: 7Rank: 7

积分
2881

内测达人

发表于 2019-9-20 20:24:06 | 显示全部楼层
继续等待新界面正式版固件
回复 支持 反对

使用道具 举报

21

主题

210

帖子

376

积分

高级玩家

Rank: 3Rank: 3

积分
376
发表于 2019-9-20 20:46:21 | 显示全部楼层
新UI的mac过滤哪去了 你们能找到吗??
回复 支持 反对

使用道具 举报

64

主题

533

帖子

2414

积分

高级达人

Rank: 6Rank: 6

积分
2414
发表于 2019-9-20 21:09:00 | 显示全部楼层
这个界面并不好用,还不如原来,想刷回来,傻眼了,提示不支持的固件
回复 支持 反对

使用道具 举报

3

主题

112

帖子

66

积分

中级玩家

Rank: 2

积分
66
发表于 2019-9-20 21:12:00 | 显示全部楼层
图片压缩的太小了,看不清楚
回复 支持 反对

使用道具 举报

5

主题

166

帖子

249

积分

高级玩家

Rank: 3Rank: 3

积分
249
发表于 2019-9-20 21:17:01 | 显示全部楼层
jiagongzi 发表于 2019-9-20 21:12
图片压缩的太小了,看不清楚

嗯,图片压缩的过了
回复 支持 反对

使用道具 举报

2

主题

450

帖子

368

积分

高级玩家

Rank: 3Rank: 3

积分
368
发表于 2019-9-20 21:26:22 来自手机 | 显示全部楼层
功能上没问题吧
回复 支持 反对

使用道具 举报

17

主题

3384

帖子

1万

积分

版主

Rank: 7Rank: 7Rank: 7

积分
14361
发表于 2019-9-20 21:38:21 | 显示全部楼层
看起来不错啊
欢迎光临海盗博客: www.hidao.org
回复 支持 反对

使用道具 举报

您需要登录后才可以回帖 登录 | 立即注册

本版积分规则

快速回复 返回顶部 返回列表